- 您的位置:
- 标准下载网 >>
- 标准分类 >>
- 电子行业标准(SJ) >>
- SJ/T 10284-1991 CBM-443BF型调频调幅四联薄膜介质调谐可变电容器
标准号:
SJ/T 10284-1991
标准名称:
CBM-443BF型调频调幅四联薄膜介质调谐可变电容器
标准类别:
电子行业标准(SJ)
标准状态:
现行-
发布日期:
1991-11-12 -
实施日期:
1992-01-01 出版语种:
简体中文下载格式:
.rar.pdf下载大小:
232.33 KB
部分标准内容:
中华人民共和国电子工业行业标准S1/T10283-~1028491
CBM一443AF型调频调幅四联
薄膜介质调谐可变电容器
CBM一443BF型调频调幅四联
薄膜介质调谐可变电容器
1991-11-12 发布
1992-01-01实施
中华人民共和国机械电子工业部发布中华人民共和国电子工业行业标准CBM-443BF型
调频调幅四联浮膜介质调谐可变电容器ModelCBM-443BFAM/FM4-secilonnln dlelectrle warlable tunidg capacitor主晒内容与适用范围
SJ/T10284—91
本标准是对CBM-443BF(AM慎带有不电连换的C类预调心咨%,FM联带有电注接的C类预调电容器)调频调粘四联薄膜介质谢谐可变时容路(以下简称电穿器)的技术定该类电容器主要是在半导体管调展训幅广插收吉乱和类似拉术前电于设备中作调谱用。本标准与S2665弹膜介质遇谐可变电空群总技术承件一起使用:2外形图和尺寸
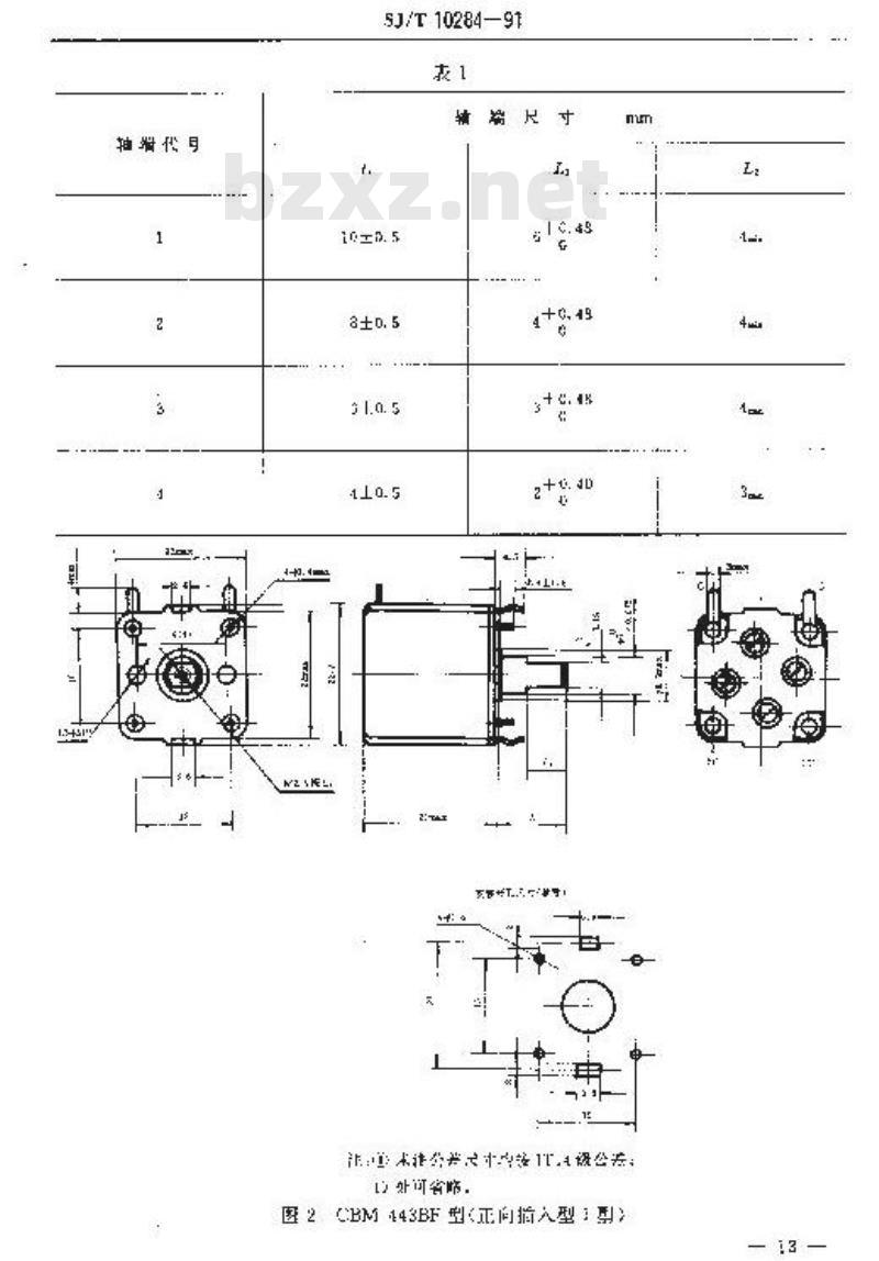
见图1·~4和表1~4的规定,
图示位置为缺大电容位通
驱动机构逆时针旋转方向为电察量增加方向,公注公并约按组公差,
12好可当略。
图E(M3-443BF型(安装螺孔型)中华人民共和国机电子工业部1991-11-12批准33
1992-01-01实施
SJ/T10284—91
辅尺寸
证本光民计中路TA设公券:
图2CBM443BF型<正间指入型:)3.
端代号
SJ/T10284—91
g / 0. 45
注①米注公差尺寸与摄1114没公萃图3CBM-443BF型il向拍人型I型>un
轴诺号
SJ/r10284-91
注(光注公差六小齿按1公差:
1:处小治略
图CEM-3F入型
盐塔市号
3菱效和特性
3标标录人电穿量(见表5)
3-2锈称录小电客量(见表5)
气候卖别25/05/04
4电气数据(见表5)
电气金数和料性圳列
品人电容量标硫E
最小(或向的止
调需:标
报!:F
预调电牢要:标际正()
假限信p:
电奔用用
序F或:
预低电齐25,4;8:值(n))
基阵联
调步联
规伴偏差(基唯联)
回步偏盗
SJ/T 10284—91
+2yac22F
i1%ac 1lpF>
±(1.5%:
Ta. spir?
品表尔专核点上基维联电容显增型产位电穿量热伴(pF:
电容规样代号一
转系数
SJ/T 1D284—91
A 26522t.180.
139.1191.1
FM.2017.24j14.713.46
电量规律化号
转角系数
电容量AM2u029.3289.4
150.1111.9
45. 2 27.1 , 20. 1
5. 10 * 4. 30
电容规律和同步者接点为,25%、50,75%.100%转角系数处,性,细转陷范图小于97头,见以量小电容量止瑞位置为零点落难电量位正,5型号
5.1型号:由基本号和规格代号纠成5.1.1基本型号,电容器益本型号为GBMT-443月F5.1.2规格代,电睿器的规格代号见表6。0
5.1.3示例电容器的基本型号为CBM-443BF,规格代号为3AB4,其型号为CBM-443BF-3ABt.
规格代目
安题型式代号
电量现押代子
电学量
地容量
辅编号
5.1/T 10284- 91
续表 5
辅输北号
电容量规律
安装型元代少
规格代
6试腔要求
表71无外规定,所有要求对按S2665的规定,装7第二栏时条款号是S2665规定的答项试验的条款号。
试些项目
外观验产
动比有获转角
电容量
最大电容量
最小电节量
电容量规坐
报托用上如值
电源电
动片接电阻
该敏母
SJ/T 10284--91
试映条件的随加内落
调造器:处,锁调电器
量小电量位者
电器:量大电弃量位督,
塑料件应尤断超和显基划生.金测应无的。或情、单
合本禁准据2条
测话电零器96%~99%.
预洲电器器1900
调游电容眼,在电容量建心方向的上明立对合表5规定量
项调电容经:在带小电遭位置。基准联和制步联的电量值皮行
把还动性抑调节纠表5规定的考恢点位置进行侧量.
测试有率和电容款,
AM硬:IMHz,量大动素心电穿益位室,FM联,1GMH
1F这置(我调也容器多最小电密量位AM联预调电咨器:1MH
要近量大电心量位量,
说话电容指,最大动最小电守量位营,的调电容器,录大电享量位置
台表5的规定,
逆表5的契定
AM联≤3X10
FM 联:≤IUX1r\
现通:x1
AM线:23MO
PN网:2350M0
AM联训I2500MO
试整电压10DV·IXC或F0VAC(5011调调电客器和调电容器压无击有效使
调通电寄器:≤20mh
其险项月
转动力矩
止喘力题
描力种拉力
《向)
谢推力
引出理度
新款号
SI/T 102BA—91
续表?
试险致件的附如内容
施加力矩,
测话电器,0.5N.
推力:调诺电咨器:10
电电话电器
转轴阳宠)
量大充许推力:
请诚电变器
网调电容盟:6
量大充许拉力
调请电客罪,30N
谢信电容10N
张力达象拉力5N
高曲试险,(仅过用于片状引出地>同一向研
可埋性:试赔T方法
慢读保比 2 ~3l
耐接热验方1A
晚责时间,1D士10
既享时间,3Dmuir
调谨和预调电容情接近景大电容量位量,
严酸度
额,10~55Hz
推械:0.35am
扫描快款,每个轴向5次
(三+方向)
量后测量,电格量变化
外观检查
5--40mNm
阅池电容券,
有效转角变化虚不大于2K,且有数转不过100元
AM联,C≤1%变10F(单轻大值)FM 联0≤0.4pP
项调≤0.4p户
无机盛报恢
无机撼频wwW.bzxz.Net
AM联:C≤1x盛1pF股较大值)
FM 联 OC≤0. 4PE
消出靖无想伤
引出增掉猪后,皮包怎良再,
组料件不应有损伤
AM联CEig
PM联 C,4pF
无机组仿
低险目
气嵌通存
.-到组
恒定提效
SJ/T102B4—91
读表?
法睦杀仲的附如内容
把调谐和利训电收微调节到装近标称最大电心量位室
采用BB的程序
度,上55±2℃
特塔吋间:1Gh
采用A的框手
温度-25+:
持续时间,2
量后刷量,恢径 1 ~-21
电容量变化(只对第一江)
外规检查
靓艳角正切的
绝续电脏
动片接胜电(调谱电容基)
耐电压
情动力【宝祖】:
电电格
预调电容险
高温期间的持动力矩为一40
mAm(只对第二组调谢电容群)
第一的训谐电咨低起动力超
转力5~40mNm
AM联和PM联A
世无机减限齿
AM联≤5X1g
:FM联≤20X10!
AM2100Mm
FM脱≥50Mm
≤40mm
符合本表4.7强规定
5-40mN : m
3-40rnN ·m
心把调造和调电容器调节到接近标称量人电容量位量,
:得热时间:4d
量后副葡,
电容量变化
外观检查
报枢角正切值
绝炼电阻
动法融电阻(润谢电容器)
荞动力矩(空盘)
调请心容器
范调电容器
FM联:4C≤2%
塑料件新型临
金属件皮无蚀,
AM联6X10
FM联≤20×10
AM2a150M0
FM50Mh
符合本表4.1策定
540m+m
3-40mN +m
武检项目
机燃耐久性
调整应的电容
检监规则
免妆号
SJ/T 102B4—91
续表 7
试腔象件的附内容
调谱电客部转速为10~15内/min,1oooo次.
两调电容器转速为15,0改
量后险量,
外源临查
景大电老量变化
谢片装题电阻(调倍电容器)
耐电压
转动力柜调造电容器
预询电咨器
国话电略将
无航辣趣伤
AM联成2%
FMxS心.5pF
特合本表4.7多规定
2. 5~60mN -m
1.5~60mN-m
AMx:NS1000PPm
FM联:N≤16D0DPPm
7.1函批检验的抽样方案应符合GB282日中次独样方案的规定,逐批检验的项目、分组、检查水平、AQL假见表8规定,
尺计和有效转角
电容量
耐电压
转射为柜
动片按胜电用
扭艳角正切
柴爆电阻
变水平
性,包装照量抽花控4.3策的坏定检变,划发理有不付台要求者,再独两护检套,如奶有不符合要求养则该此包睡不自格。
7.2周期检验的项日、分组、周期时间,样品数及允许不合格品数见表9规定,周期检验的样品从逐批恰验合格品中抽取,经过周期校验的样品不得作为成品交价。
小提示:此标准内容仅展示完整标准里的部分截取内容,若需要完整标准请到上方自行免费下载完整标准文档。
CBM一443AF型调频调幅四联
薄膜介质调谐可变电容器
CBM一443BF型调频调幅四联
薄膜介质调谐可变电容器
1991-11-12 发布
1992-01-01实施
中华人民共和国机械电子工业部发布中华人民共和国电子工业行业标准CBM-443BF型
调频调幅四联浮膜介质调谐可变电容器ModelCBM-443BFAM/FM4-secilonnln dlelectrle warlable tunidg capacitor主晒内容与适用范围
SJ/T10284—91
本标准是对CBM-443BF(AM慎带有不电连换的C类预调心咨%,FM联带有电注接的C类预调电容器)调频调粘四联薄膜介质谢谐可变时容路(以下简称电穿器)的技术定该类电容器主要是在半导体管调展训幅广插收吉乱和类似拉术前电于设备中作调谱用。本标准与S2665弹膜介质遇谐可变电空群总技术承件一起使用:2外形图和尺寸
见图1·~4和表1~4的规定,
图示位置为缺大电容位通
驱动机构逆时针旋转方向为电察量增加方向,公注公并约按组公差,
12好可当略。
图E(M3-443BF型(安装螺孔型)中华人民共和国机电子工业部1991-11-12批准33
1992-01-01实施
SJ/T10284—91
辅尺寸
证本光民计中路TA设公券:
图2CBM443BF型<正间指入型:)3.
端代号
SJ/T10284—91
g / 0. 45
注①米注公差尺寸与摄1114没公萃图3CBM-443BF型il向拍人型I型>un
轴诺号
SJ/r10284-91
注(光注公差六小齿按1公差:
1:处小治略
图CEM-3F入型
盐塔市号
3菱效和特性
3标标录人电穿量(见表5)
3-2锈称录小电客量(见表5)
气候卖别25/05/04
4电气数据(见表5)
电气金数和料性圳列
品人电容量标硫E
最小(或向的止
调需:标
报!:F
预调电牢要:标际正()
假限信p:
电奔用用
序F或:
预低电齐25,4;8:值(n))
基阵联
调步联
规伴偏差(基唯联)
回步偏盗
SJ/T 10284—91
+2yac22F
i1%ac 1lpF>
±(1.5%:
Ta. spir?
品表尔专核点上基维联电容显增型产位电穿量热伴(pF:
电容规样代号一
转系数
SJ/T 1D284—91
A 26522t.180.
139.1191.1
FM.2017.24j14.713.46
电量规律化号
转角系数
电容量AM2u029.3289.4
150.1111.9
45. 2 27.1 , 20. 1
5. 10 * 4. 30
电容规律和同步者接点为,25%、50,75%.100%转角系数处,性,细转陷范图小于97头,见以量小电容量止瑞位置为零点落难电量位正,5型号
5.1型号:由基本号和规格代号纠成5.1.1基本型号,电容器益本型号为GBMT-443月F5.1.2规格代,电睿器的规格代号见表6。0
5.1.3示例电容器的基本型号为CBM-443BF,规格代号为3AB4,其型号为CBM-443BF-3ABt.
规格代目
安题型式代号
电量现押代子
电学量
地容量
辅编号
5.1/T 10284- 91
续表 5
辅输北号
电容量规律
安装型元代少
规格代
6试腔要求
表71无外规定,所有要求对按S2665的规定,装7第二栏时条款号是S2665规定的答项试验的条款号。
试些项目
外观验产
动比有获转角
电容量
最大电容量
最小电节量
电容量规坐
报托用上如值
电源电
动片接电阻
该敏母
SJ/T 10284--91
试映条件的随加内落
调造器:处,锁调电器
量小电量位者
电器:量大电弃量位督,
塑料件应尤断超和显基划生.金测应无的。或情、单
合本禁准据2条
测话电零器96%~99%.
预洲电器器1900
调游电容眼,在电容量建心方向的上明立对合表5规定量
项调电容经:在带小电遭位置。基准联和制步联的电量值皮行
把还动性抑调节纠表5规定的考恢点位置进行侧量.
测试有率和电容款,
AM硬:IMHz,量大动素心电穿益位室,FM联,1GMH
1F这置(我调也容器多最小电密量位AM联预调电咨器:1MH
要近量大电心量位量,
说话电容指,最大动最小电守量位营,的调电容器,录大电享量位置
台表5的规定,
逆表5的契定
AM联≤3X10
FM 联:≤IUX1r\
现通:x1
AM线:23MO
PN网:2350M0
AM联训I2500MO
试整电压10DV·IXC或F0VAC(5011调调电客器和调电容器压无击有效使
调通电寄器:≤20mh
其险项月
转动力矩
止喘力题
描力种拉力
《向)
谢推力
引出理度
新款号
SI/T 102BA—91
续表?
试险致件的附如内容
施加力矩,
测话电器,0.5N.
推力:调诺电咨器:10
电电话电器
转轴阳宠)
量大充许推力:
请诚电变器
网调电容盟:6
量大充许拉力
调请电客罪,30N
谢信电容10N
张力达象拉力5N
高曲试险,(仅过用于片状引出地>同一向研
可埋性:试赔T方法
慢读保比 2 ~3l
耐接热验方1A
晚责时间,1D士10
既享时间,3Dmuir
调谨和预调电容情接近景大电容量位量,
严酸度
额,10~55Hz
推械:0.35am
扫描快款,每个轴向5次
(三+方向)
量后测量,电格量变化
外观检查
5--40mNm
阅池电容券,
有效转角变化虚不大于2K,且有数转不过100元
AM联,C≤1%变10F(单轻大值)FM 联0≤0.4pP
项调≤0.4p户
无机盛报恢
无机撼频wwW.bzxz.Net
AM联:C≤1x盛1pF股较大值)
FM 联 OC≤0. 4PE
消出靖无想伤
引出增掉猪后,皮包怎良再,
组料件不应有损伤
AM联CEig
PM联 C,4pF
无机组仿
低险目
气嵌通存
.-到组
恒定提效
SJ/T102B4—91
读表?
法睦杀仲的附如内容
把调谐和利训电收微调节到装近标称最大电心量位室
采用BB的程序
度,上55±2℃
特塔吋间:1Gh
采用A的框手
温度-25+:
持续时间,2
量后刷量,恢径 1 ~-21
电容量变化(只对第一江)
外规检查
靓艳角正切的
绝续电脏
动片接胜电(调谱电容基)
耐电压
情动力【宝祖】:
电电格
预调电容险
高温期间的持动力矩为一40
mAm(只对第二组调谢电容群)
第一的训谐电咨低起动力超
转力5~40mNm
AM联和PM联A
世无机减限齿
AM联≤5X1g
:FM联≤20X10!
AM2100Mm
FM脱≥50Mm
≤40mm
符合本表4.7强规定
5-40mN : m
3-40rnN ·m
心把调造和调电容器调节到接近标称量人电容量位量,
:得热时间:4d
量后副葡,
电容量变化
外观检查
报枢角正切值
绝炼电阻
动法融电阻(润谢电容器)
荞动力矩(空盘)
调请心容器
范调电容器
FM联:4C≤2%
塑料件新型临
金属件皮无蚀,
AM联6X10
FM联≤20×10
AM2a150M0
FM50Mh
符合本表4.1策定
540m+m
3-40mN +m
武检项目
机燃耐久性
调整应的电容
检监规则
免妆号
SJ/T 102B4—91
续表 7
试腔象件的附内容
调谱电客部转速为10~15内/min,1oooo次.
两调电容器转速为15,0改
量后险量,
外源临查
景大电老量变化
谢片装题电阻(调倍电容器)
耐电压
转动力柜调造电容器
预询电咨器
国话电略将
无航辣趣伤
AM联成2%
FMxS心.5pF
特合本表4.7多规定
2. 5~60mN -m
1.5~60mN-m
AMx:NS1000PPm
FM联:N≤16D0DPPm
7.1函批检验的抽样方案应符合GB282日中次独样方案的规定,逐批检验的项目、分组、检查水平、AQL假见表8规定,
尺计和有效转角
电容量
耐电压
转射为柜
动片按胜电用
扭艳角正切
柴爆电阻
变水平
性,包装照量抽花控4.3策的坏定检变,划发理有不付台要求者,再独两护检套,如奶有不符合要求养则该此包睡不自格。
7.2周期检验的项日、分组、周期时间,样品数及允许不合格品数见表9规定,周期检验的样品从逐批恰验合格品中抽取,经过周期校验的样品不得作为成品交价。
小提示:此标准内容仅展示完整标准里的部分截取内容,若需要完整标准请到上方自行免费下载完整标准文档。
标准图片预览:





- 热门标准
- 电子行业标准(SJ)
- SJ/Z9087-1987 信息处理-信息交换用3.81mm宽,以4字符/毫米,63磁通翻转/毫米调相制记录的卡型盒式磁带
- SJ/T11332-2006 数字电视接收设备接口规范 第6部分:RGB模拟基色视频信号接口
- SJ/T10038-1991 电子器件详细规范 半导体集成电路CC4008型CMOS4位二进制超前进位全加器
- SJ/T11010-1996 电子器件详细规范 半导体电视集成电路CD1124ACP伴音中频放大电路
- SJ50681.58-1994 SMA系列(不接电缆)插孔接触件印制电路板用直角2级射频同轴插座连接器详细规范
- SJ50681.18-1994 BNC系列(接电缆)插针接触件直角2级射频同轴插头连接器详细规范
- SJ/T10034-1991 电子器件详细规范 R-250TB型过电压保护气体放电管(可供认证用)
- SJ/T9546-1993 无金属化孔单、双面印制板的质量分等标准
- SJ20205-1992 CDK11型有可靠性指标的固定铝电解电容器详细规范
- SJ2777.2-1987 黑白电视广播接收机检验规则(周期检查)
- SJ/T10253-1991 电子器件详细规范 半导体集成电路CC4046型CMOS数字锁相环详细规范
- SJ/Z9026.5-1987 识别卡-记录技术 第五部分:读-写磁道-3道的定位
- SJ/Z9010.27-1987 电子管电性能的测试 第27部分:发射管中相互调制分量的测试方法
- SJ/T11157-1998 电视广播接收机测量方法 第2部分:伴音通道的电性能测量,一般测量方法和单声道测量方法
- SJ/T10591.1-1994 DH-704型电子玻璃技术数据
- 行业新闻
请牢记:“bzxz.net”即是“标准下载”四个汉字汉语拼音首字母与国际顶级域名“.net”的组合。 ©2025 标准下载网 www.bzxz.net 本站邮件:bzxznet@163.com
网站备案号:湘ICP备2025141790号-2
网站备案号:湘ICP备2025141790号-2