- 您的位置:
- 标准下载网 >>
- 标准分类 >>
- 化工行业标准(HG) >>
- HG 21590-1995 反射式玻璃板液面计(PN4.0)
标准号:
HG 21590-1995
标准名称:
反射式玻璃板液面计(PN4.0)
标准类别:
化工行业标准(HG)
英文名称:
Reflection glass plate liquid level gauge (PN4.0)标准状态:
现行-
发布日期:
1996-11-27 -
实施日期:
1996-03-01 出版语种:
简体中文下载格式:
.rar.pdf下载大小:
489.72 KB
手机扫码下载更方便
标准ICS号:
化工技术>>71.120化工设备中标分类号:
化工>>化工机械与设备>>G91化工机械与设备零部件
点击下载
标准简介:
标准下载解压密码:www.bzxz.net
本标准规定了公称压力为4.0MPa反射式玻璃板液面计的型式、尺寸、技术要求及选用规定。 HG 21590-1995 反射式玻璃板液面计(PN4.0) HG21590-1995
部分标准内容:
反射式玻璃板液面计
(PN4.0)
HG 21590—95
主题内容与适用范围
本标准规定了公称压力为4.0MPa反射式玻璃板液面计1. 0. 1
的型式、尺寸、技术要求及选用规定。本标准公称压力为4. 0MPs,使用温度为0~250℃;当使用温度超过200C时,应摄HG21588-95#5标准中表1.0.3确定最高允
许(无冲击)使用压力。
本标准中的腐蚀裕度按表1.0.2中的规定。1. 0. 2
表 1. 0. 2
材料代号
不锈铜1
腐蚀裕度
引用标准
HG21588—95玻璃板疲面计标准系列及技术要求\t
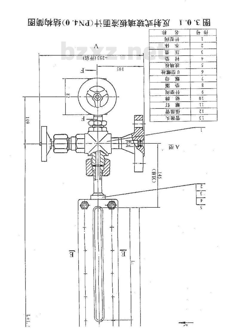
结构型式、基本参数及尺寸
本标准的结构型式为液面计“底部配阀门”及“底部配螺3.0.1
塞\两种型式,该两种型式又分别为\普通型\及“保温型”两种。本鑫数及尺寸见表3.0.1及图3.0.1。3.0.2玻璃板按QB776-80《液面计用玻璃板和玻璃管》标准,规格号为R280。
反射式玻璃板液面计(PIN4. 0)基本参敷及尺寸表 3. 0. 1
热蒸汽管
(kg)
液面计松称长度透光尺寸透光总长度底部配阀门底部配螺塞
接口间距:
数L(mm)LX14(mm)
260×14
260×14
260×14
260×14
260×14
普通型保温型普通型保温型
19.719. 617.7
28. 326. 2
碳钢(I类),不锈钢(I类)液面计重量相同,109
跨中均布
-253(开启)
-中18
路中均布
保温型
普通型
A(B心)针形阀(件号)配阀门型
口类材料-120
4(B.C)针形阀(件号1或件号9)
.6×1.3
图3.0.1(续)
反射式玻璃板液面计(PN4.0)结构简图2
密封焊
铜焊(熔化极自动氩弧焊)
加热热汽管接口
铜焊(熔化极白动氩弧焊)
加热蒸汽普接口
图3.0.1(续)原射式玻璃板液面计(IN4.0)结构筒图t
技术要求
应符合 HG 21588-95{玻璃板液面计标准系列及技术要求》标准中的有关规定。
选用规定
对外连接的法兰尺寸及型式
法兰的公称直径为DN20或3/4\。5.1.1
5.1.2法兰型式为A型、B型、C型三种,其连接尺寸如下A型:突面法兰(RF),按HGJ50—91,PN6.3B型:凸面法兰(M),按 HGJ 51一91,PN6.3;C型:突面法兰(RF),按ANSIB16.5W.N.300#。5.2
本标准选用柔性石墨复合垫片,用户可以根据操作条件和介质特性,选用预紧比压小于等于48.5MPa、垫片系数m小于等于2 的材料更换,但需在设备的装配图中注明。5.3标记、规格
标记规定及其示例应符合HG21588-95标准中有关规5.3.2本标准的各种规格液面计按表5.3.2选用,并表示在设备装配图的明细栏中。
囊 5. 3. 2反射式玻填板液面计(PN4. 0)规格标记规定
液面计 A(B,C) R4.0- I —550V(P)被面计
R4. 0- 1 850V(P)
液面计A(B,C)
R4. 0-- 1 -1150V(P)
R4.0-I -1450V(P)
液面计 A(B、C)
R4. 0-- 1 -1750V(P)
液面计A(B.C)
R4. 0- I -550V(P)
A(B,C)
藏面计
R4. 0- 1 -850V(P)
腋面计
R4. 0-I -1150V(P)
簸面计A(B,C)
藏面计
A(B,C)
R4. 0— 1 -1450V(P)
液面计
R4. 0- -1750V(P)
腋面计
R4.0- I - 550V(P)
R4. 0- I W -- 850V(P)
被面计A(B、C)
R4, 0- 1 W-1150V(P)
液面计
R4. 0-1W-1450V(P)
渡面计A(B,C)
液面计A(B,C)
R4, 0- 1 W- 1750V(P)
液面计
R4. 0- I W -- 550V(P)
R4. -- I W--850V(P)
腋面计
A(B,C)
液面计A(B,C)
R4, 0- Iw-1150V(P)
被面计A(B,C)
R4. 0- I W-1450V(P)
滋面计
R4. 0- I W-1750V(P)
标准图(即施工图)图号
HG 21590—95-1
HG 21590-95-2
HG 21590-95—3
HG 21590- 95—4
HG 21590- 955
HG 21590-95-6
HG 21590-95-7
HG 21590-95--8
HG 21590- 95 -- 9
HG 21590-95-10
HG 21590—95—11
HG 21590—95—12
HG 21590— 95-13
HG 21590—95—14
HG 21590—95—15
HG 21590-95-16
HG 21590—95-17
HG 21590-95-18
HG 21590-95—19
HG 21590—95—20免费标准下载网bzxz
附加说明
本标准提出单位、主编单位
和主要起草人
部设备投计技术中心站
球化学工程公
主要起草人
王晓华
薛体俊
孔祥麟
帮丕昌
许志远
邹芝光
(PN4.0)
HG 21590—95
主题内容与适用范围
本标准规定了公称压力为4.0MPa反射式玻璃板液面计1. 0. 1
的型式、尺寸、技术要求及选用规定。本标准公称压力为4. 0MPs,使用温度为0~250℃;当使用温度超过200C时,应摄HG21588-95#5标准中表1.0.3确定最高允
许(无冲击)使用压力。
本标准中的腐蚀裕度按表1.0.2中的规定。1. 0. 2
表 1. 0. 2
材料代号
不锈铜1
腐蚀裕度
引用标准
HG21588—95玻璃板疲面计标准系列及技术要求\t
结构型式、基本参数及尺寸
本标准的结构型式为液面计“底部配阀门”及“底部配螺3.0.1
塞\两种型式,该两种型式又分别为\普通型\及“保温型”两种。本鑫数及尺寸见表3.0.1及图3.0.1。3.0.2玻璃板按QB776-80《液面计用玻璃板和玻璃管》标准,规格号为R280。
反射式玻璃板液面计(PIN4. 0)基本参敷及尺寸表 3. 0. 1
热蒸汽管
(kg)
液面计松称长度透光尺寸透光总长度底部配阀门底部配螺塞
接口间距:
数L(mm)LX14(mm)
260×14
260×14
260×14
260×14
260×14
普通型保温型普通型保温型
19.719. 617.7
28. 326. 2
碳钢(I类),不锈钢(I类)液面计重量相同,109
跨中均布
-253(开启)
-中18
路中均布
保温型
普通型
A(B心)针形阀(件号)配阀门型
口类材料-120
4(B.C)针形阀(件号1或件号9)
.6×1.3
图3.0.1(续)
反射式玻璃板液面计(PN4.0)结构简图2
密封焊
铜焊(熔化极自动氩弧焊)
加热热汽管接口
铜焊(熔化极白动氩弧焊)
加热蒸汽普接口
图3.0.1(续)原射式玻璃板液面计(IN4.0)结构筒图t
技术要求
应符合 HG 21588-95{玻璃板液面计标准系列及技术要求》标准中的有关规定。
选用规定
对外连接的法兰尺寸及型式
法兰的公称直径为DN20或3/4\。5.1.1
5.1.2法兰型式为A型、B型、C型三种,其连接尺寸如下A型:突面法兰(RF),按HGJ50—91,PN6.3B型:凸面法兰(M),按 HGJ 51一91,PN6.3;C型:突面法兰(RF),按ANSIB16.5W.N.300#。5.2
本标准选用柔性石墨复合垫片,用户可以根据操作条件和介质特性,选用预紧比压小于等于48.5MPa、垫片系数m小于等于2 的材料更换,但需在设备的装配图中注明。5.3标记、规格
标记规定及其示例应符合HG21588-95标准中有关规5.3.2本标准的各种规格液面计按表5.3.2选用,并表示在设备装配图的明细栏中。
囊 5. 3. 2反射式玻填板液面计(PN4. 0)规格标记规定
液面计 A(B,C) R4.0- I —550V(P)被面计
R4. 0- 1 850V(P)
液面计A(B,C)
R4. 0-- 1 -1150V(P)
R4.0-I -1450V(P)
液面计 A(B、C)
R4. 0-- 1 -1750V(P)
液面计A(B.C)
R4. 0- I -550V(P)
A(B,C)
藏面计
R4. 0- 1 -850V(P)
腋面计
R4. 0-I -1150V(P)
簸面计A(B,C)
藏面计
A(B,C)
R4. 0— 1 -1450V(P)
液面计
R4. 0- -1750V(P)
腋面计
R4.0- I - 550V(P)
R4. 0- I W -- 850V(P)
被面计A(B、C)
R4, 0- 1 W-1150V(P)
液面计
R4. 0-1W-1450V(P)
渡面计A(B,C)
液面计A(B,C)
R4, 0- 1 W- 1750V(P)
液面计
R4. 0- I W -- 550V(P)
R4. -- I W--850V(P)
腋面计
A(B,C)
液面计A(B,C)
R4, 0- Iw-1150V(P)
被面计A(B,C)
R4. 0- I W-1450V(P)
滋面计
R4. 0- I W-1750V(P)
标准图(即施工图)图号
HG 21590—95-1
HG 21590-95-2
HG 21590-95—3
HG 21590- 95—4
HG 21590- 955
HG 21590-95-6
HG 21590-95-7
HG 21590-95--8
HG 21590- 95 -- 9
HG 21590-95-10
HG 21590—95—11
HG 21590—95—12
HG 21590— 95-13
HG 21590—95—14
HG 21590—95—15
HG 21590-95-16
HG 21590—95-17
HG 21590-95-18
HG 21590-95—19
HG 21590—95—20免费标准下载网bzxz
附加说明
本标准提出单位、主编单位
和主要起草人
部设备投计技术中心站
球化学工程公
主要起草人
王晓华
薛体俊
孔祥麟
帮丕昌
许志远
邹芝光
小提示:此标准内容仅展示完整标准里的部分截取内容,若需要完整标准请到上方自行免费下载完整标准文档。
标准图片预览:





- 其它标准
- 热门标准
- 化工行业标准(HG)
- HG/T20592-2009 钢制管法兰(PN系列)
- HG/T20519-2009 代替 HG/T 20519-1992 化工工艺设计施工图内容和深度统一规定
- HG/T5624-2019 工业用四羟甲基硫酸磷
- HG20571-2014 代替 HG 20571-1995 化工企业安全卫生设计规范
- HG/T20615-2009 钢制管法兰(Class系列)
- HG/T20613-2009 钢制管法兰用紧固件(PN系列)
- HG/T20553-2011 代替 HG 20553-1993 化工配管用无缝及焊接钢管尺寸选用系列
- HG/T20206-2017 代替 HG 20206-1992 化工机器安装工程施工及验收规范(中小型活塞式压缩机)
- HG/T21547-2016 代替 HG 21547-1993 管道用钢制插板、垫环、8字盲板系列
- HG/T21574-2018 代替 HG/T 21574-2008 化工设备吊耳设计选用规范
- HG/T2373-2004 代替 HG/T 2373-1992 搪玻璃开式贮存容器
- HG20583-1998 钢制化工容器结构设计规定
- HG/T20606-2009 钢制管法兰用非金属平垫片(PN系列)
- HG/T20634-2009 钢制管法兰用紧固件(Class系列)
- HG/T20505-2014 过程测量与控制仪表的功能标志及图形符号
- 行业新闻
请牢记:“bzxz.net”即是“标准下载”四个汉字汉语拼音首字母与国际顶级域名“.net”的组合。 ©2025 标准下载网 www.bzxz.net 本站邮件:wymp4wang@gmail.com